Key Takeaways
Understanding Website Traffic in Modern B2B Marketing
SEO is changing for the worse, but still underutilized
Diversify content types beyond blog articles
It's not just about search volume – intent matters
5 Strategies for Growing B2B Website Traffic (With Some Awesome Examples)
#1.
Blocknative Gas Estimator
#2. Directories
Deepgram
#3. YouTube Marketing
Databricks
#4. Product Related Keywords
Semrush
#5. Partner Marketing
Webstacks
Conclusion
In B2B marketing, attracting and retaining website visitors is essential. With the market constantly shifting, selecting the right strategies can set your business apart and drive conversions.
Your ability to adapt, innovate, and cater to the changing needs of your target audience is fundamental to B2B success.
A well-crafted strategy not only helps in drawing more visitors but also ensures they are the right kind of visitors—those who are more likely to convert into leads and customers.
In this article, we explore five key tactics that will drive more qualified traffic to your B2B website in 2025.
Leverage emerging platforms and formats to reach your B2B audience in new and engaging ways.
Optimize your website for both search engines and user experience to increase visibility and conversions.
Diversify your content strategy beyond traditional blog posts to capture the attention of your target buyers.
Use the power of data-driven insights to identify high-intent keywords and refine your marketing approach.
Check out the top web design examples across the industry and take inspiration for leveling up your website.
It's crucial for B2B businesses to stay ahead of the curve when it comes to driving website traffic.
While search engine optimization (SEO) remains a vital component, the strategies and best practices are constantly shifting, requiring a dynamic approach.
Diversifying your content types beyond just blog articles can help you reach a wider audience and address their specific search intent. Additionally, focusing on user intent rather than just monthly search volume can lead to more qualified and relevant traffic.
Before we share our methods for growing website traffic, let’s review some basic principles for growing website traffic.
I think it’s pretty clear that as a whole, Google is making SERPs more competitive and making organic users more difficult to reach.
Your traffic from search engines may be dropping due to factors like SGE and AI-generated content flooding SERPs, but this doesn’t mean that search is dead. In fact, 65% of businesses generate better SEO results thanks to AI.
While SEO continues to be a powerful tool for driving organic traffic, evolving algorithms and trends are reshaping best practices. B2B marketers must stay informed about the latest SEO trends and adapt their strategies to find new opportunities.
Many B2B companies still underutilize this valuable channel, missing out on high-quality website traffic. However, plenty of companies continue to achieve significant success from organic search leads.
For instance, HubSpot has mastered SEO to drive substantial traffic to its blog and resources, while Salesforce effectively leverages long-tail keywords to attract niche audiences.
To capitalize on SEO, you need to change your content strategy and explore different opportunities. In this article, we’ll showcase some companies that are excelling with organic search leads and provide insights on how you can adapt your approach to stay ahead.
SEO traffic is not just about 2,000-word blogs. In the ambition for greater website traffic, B2B marketers should look beyond traditional, long-form articles solely meant to drive organic search. There are plenty of other content types that can rank in Google when you match the search intent.
Consider incorporating:
Interactive tools: Calculators, quizzes, and assessments that engage users and provide personalized insights.
Templates: Ready-made templates that your audience can use, such as business plans, project outlines, email campaigns, or social media calendars.
Directories: Industry-specific resources such as tools, service providers, or relevant organizations.
Downloadable assets: Guides, reports, checklists, and whitepapers that establish thought leadership and provide valuable information.
Video marketing: Explainer videos, webinars, and customer testimonials to convey your message more dynamically.
Case studies: Detailed success stories that demonstrate the value of your solutions.
Podcasts: Audio content that offers insights and discussions relevant to your audience.
Invent untraditional ways to provide value to your audience. Optimize for search but also utilize other channels such as email, social media, and referrals.
By diversifying your content types, you can cater to the unique preferences and needs of your B2B customers, driving more targeted traffic to your website.
Building a content ecosystem that provides ongoing value to customers is crucial. This approach not only attracts visitors but also keeps them coming back, fostering long-term engagement and loyalty.
We've compiled 35 of the most ingenious marketing initiatives that B2B's best websites are implementing in 2024 -- and they are all here for your viewing pleasure!
When conducting keyword research, it's important to focus on user intent rather than just monthly search volume. In fact, 95% of keywords have a volume of 10 or fewer searches per month.
Understanding the specific needs and pain points of your B2B audience can help you identify the most relevant keywords and create content that resonates with them.
Instead of immediately targeting the highest volume keywords, consider how the keyword relates to buyer intent and your business goals. By targeting high-intent keywords, you can attract qualified leads and drive more meaningful traffic to your website.
A graph with major spikes in traffic looks impressive, but there are other opportunities that can create better business outcomes without drastically increasing traffic numbers. Don’t underestimate channels that provide a smaller percentage of traffic.
Although these channels may contribute a smaller volume, the users they bring are often more engaged and conversion-oriented than those coming from high-volume search keywords.
By embracing these strategies and staying attuned to the evolving trends in B2B marketing, you can optimize your website to attract more targeted traffic and achieve your business goals.
To boost your B2B website traffic in 2025, consider implementing these five proven strategies that can drive meaningful engagement, increase visibility, and ultimately, convert more qualified leads.
Create free valuable tools that provide actual value to users immediately and foster interactive and meaningful experiences. For instance, an interactive calculator that helps B2B buyers determine their ROI or an assessment quiz that identifies their unique pain points.
These types of immersive experiences not only capture attention but also position your brand as an industry authority, fostering deeper connections with your target audience.
Design tools that people will want to bookmark and share with their colleagues, ensuring they return over time to keep getting value.
Additionally, optimize these tools for SEO to drive further interaction and traffic. By doing so, you create engaging resources that continually benefit your audience and enhance your website's visibility and reach.
Blocknative’s Gas Estimator helps Web3 users figure out the costs of blockchain transactions by calculating live, on-chain. The page ranks for hundreds of organic search terms and brings in about 28,000 organic monthly visits according to Ahrefs.
You can read more about how Webstacks designed and developed the Gas Estimator for Blocknative here.
Creating directories can significantly increase traffic and authority in your niche. By building directories related to topics like industries, tools, and partners, you can drive tons of top-of-funnel traffic very effectively.
Additionally, you can build them programmatically, allowing for scale and increased speed to market. This approach not only improves your SEO but also establishes your brand as a go-to resource in your industry.
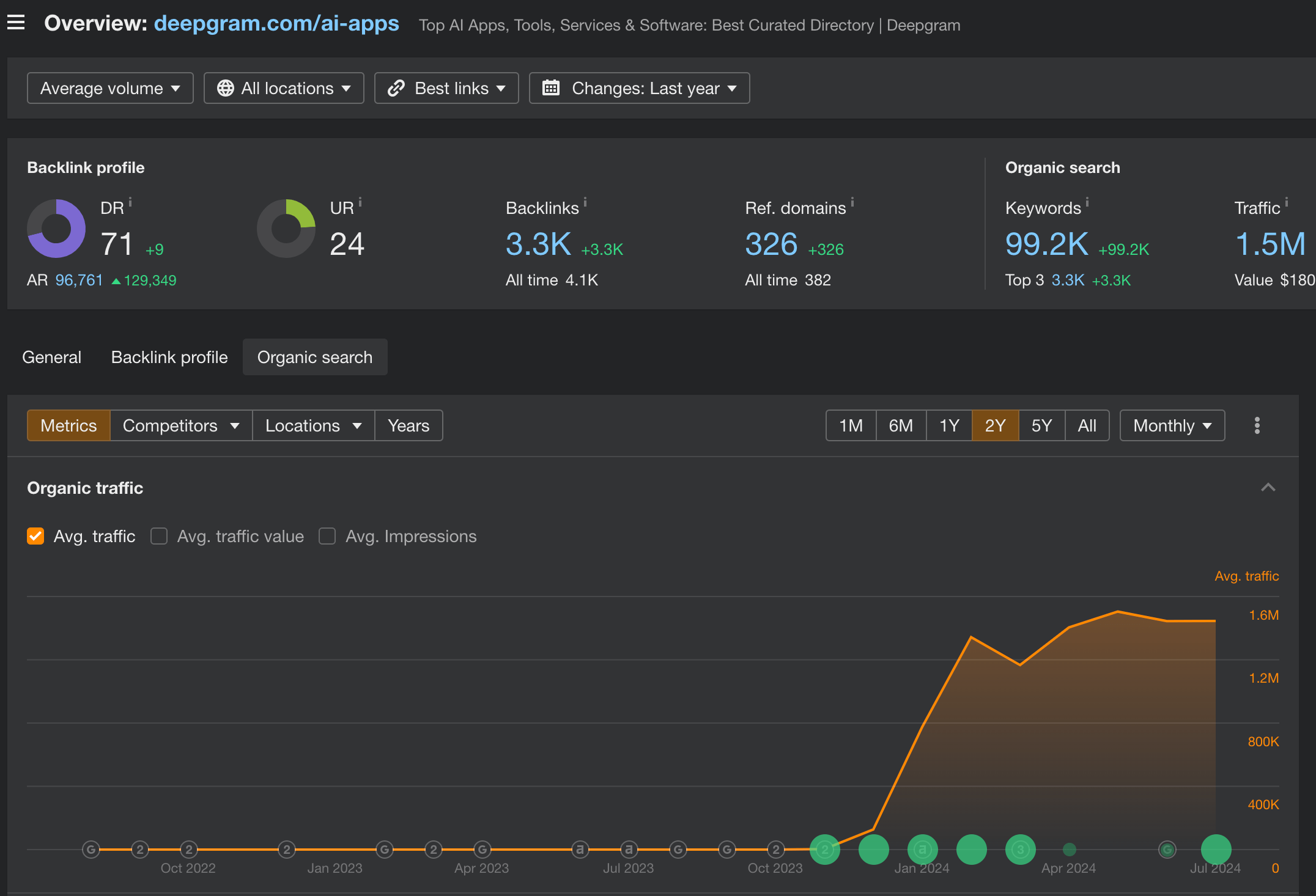
We recently worked with Deepgram to build them an “AI Apps Catalog”, which includes landing pages for over 3,000 AI applications. With a powerful domain authority and high-quality content, Deepgram is able to rank for tons of company-branded queries.
According to Ahrefs, Deepgram ranks for almost 100,000 keywords, and pulls in 1.5 million visitors per month from the AI Apps Catalog!
YouTube marketing is a very underutilized tool in B2B, with only about 53% of B2B content marketers currently using the platform. Video content, both short and long-form, is becoming increasingly popular as search engines become less resourceful.
Create branded yet informative and educational video content that addresses the pain points and questions of your B2B buyers.
This content should not be solely product-related but should also include valuable insights that can drive viewers back to your homepage or specific resources on your website, such as tools or ebooks.
Databricks has one of the largest YouTube channels in B2B SaaS with over 112,000 subscribers and 16 million views. They have been posting videos for over a decade now, and still post content weekly. They publish everything from keynotes and webinars to tutorials and even Shorts.
Optimize your product pages and relevant content for product keywords that your target B2B buyers are searching for. Be sure to target keywords directly related to your products that signal high buyer intent.
By focusing on long-tail, intent-driven keywords, you can attract visitors who are further along in the buying journey, increasing the likelihood of conversions.
Use tools like Google Search Console and other SEO resources to identify the most relevant keywords for your business. Include these keywords in your content as well as in PPC ads for a balanced approach to paid and organic search efforts.
While search volumes for these intent-driven keywords may be lower than for general blog topics, the value of the traffic they attract is often much higher. Running PPC ads alongside efforts to win in organic search ensures you capture these high-value leads effectively.
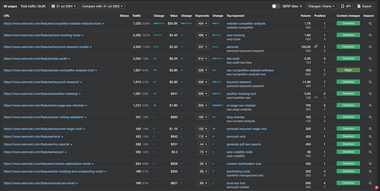
It’s very fitting for Semrush, the online visibility platform, to have an effective SEO product strategy. Many of its product feature landing pages rank extremely well for various SEO use cases.
Ahrefs estimates their /features/ URLs attract more than 27,000 organic visitors per month.
Explore partner marketing opportunities to drive referral traffic and tap into new audiences. Referral traffic, though smaller in volume, is highly significant and often more engaged. This could involve:
Collaborating with complementary businesses
Conducting outreach for guest posts on industry-relevant blogs
Including lead generation assets in partner email newsletters
Leveraging platforms like LinkedIn, directories, and other professional networks to reach your B2B buyers
Marketing webinars and events
By diversifying your marketing efforts and building strategic partnerships, you can exponentially grow your website's visibility, authority, and conversion rate.
Implementing these strategies allows you to attract more qualified B2B visitors, engage them with compelling content and experiences, and ultimately convert them into valuable leads for your business.
Just recently, we had a very cool opportunity arise when someone from a popular website platform found one of our listicle articles through organic search and offered a newsletter placement in exchange for being included in the listicle. In the newsletter, we promoted our most popular eBook, The Best B2B SaaS Websites, and included a link to download it from our website. While this didn't generate thousands of sessions, it did create over 50 new leads.
As previously alluded to, intent matters way more than the actual traffic number itself. 5,000 organic search visits per month to an overview-style article may look nice. But they most likely won’t result in the same business impact as the 50 monthly users who find you through a referral to your most bottom-of-funnel content.
Check out the top web design examples across the industry and take inspiration for leveling up your website.
Driving more B2B website traffic in 2024 requires a thoughtful and multifaceted approach. By implementing the tactics outlined in this article—such as diversifying your content, optimizing your SEO, and exploring new marketing channels—you can boost your visibility, attract more qualified visitors, and drive greater growth for your business.
The key is to continuously test, analyze, and refine your strategies to ensure you're providing the most relevant and valuable experiences for your B2B customers.
Join our growing community of B2B experts and learn the ins and outs of building a world-class website.
Key Takeaways
Understanding Website Traffic in Modern B2B Marketing
SEO is changing for the worse, but still underutilized
Diversify content types beyond blog articles
It's not just about search volume – intent matters
5 Strategies for Growing B2B Website Traffic (With Some Awesome Examples)
#1.
Blocknative Gas Estimator
#2. Directories
Deepgram
#3. YouTube Marketing
Databricks
#4. Product Related Keywords
Semrush
#5. Partner Marketing
Webstacks
Conclusion









